/content/process/us/en/search.html

Cyber Suite

Cyber Insights

Cyber Insights is designed to deliver visibility into OT networks, connected assets, communication patterns, and attack vectors vulnerabilities at individual sites.

Overview
What is Cyber Insights?
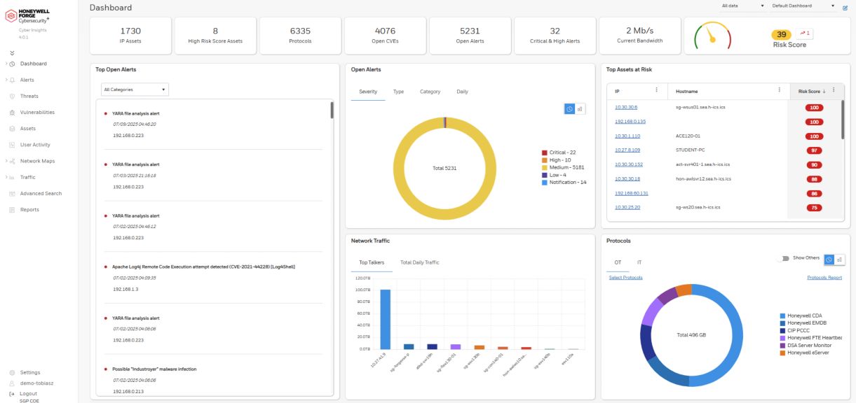
Cyber Insights is designed to help users obtain a more complete view of their operational technology (OT) cybersecurity posture and better manage their cyber risks at an individual site. Cyber Insights is designed to provide asset discovery capabilities to help you identify all the assets connected to your network. It is also designed to provide a comprehensive view into identified vulnerabilities and threats that may affect or are affecting your industrial control systems (ICS).

What does Cyber Insights do?
Designed and developed specifically for OT use, Cyber Insights is a site-specific solution that helps industrial organizations to detect cyber-attacks that may disrupt their operations and safety. 
Specifically, Cyber Insights is designed to an organization achieve the following outcomes:
  • Greater visibility: Delivers visibility into OT and IoT network assets, communication patterns, and attack vectors across the enterprise site.
  • Improved asset management and risk reduction: Fully automated asset discovery and inventory, reducing risk and improving security without the use of agents.
  • Detection of threats and anomalies: Identifies and alerts on IOCs, facilitating early attack detection.
  • Enterprise functionality: Integrated with SIEM and XDR solutions as well as network management applications such as Service Now to deliver visibility and protection at the enterprise level.
What makes Cyber Insights stand out from the competition?
Cyber Insights is designed to provide the following features:
Protocol Coverage – Cyber Insights offers one of the most comprehensive communication protocol coverages on the market today including Honeywell’s proprietary protocols to better support asset discovery and anomaly detection reducing false positives
Security Engine – Cyber Insights is designed to include an advanced analysis and security engine, with a patented granular adaptive baseline which provides a faster time to anomaly detection.
Vendor-Neutral – Cyber Insights is designed to analyze proprietary with Honeywell solution as well as third-party control systems already deployed at the customer’s site.
What is included with Cyber Insights?
The Cyber Insights solution includes subscription software, , one-time deployment services, and standard technical support services during the applicable subscription period.
Name
Description
File Size
Date
Size
No support documents tagged to this product
An error occurred . Please try after sometime
Part Number
Description
Leaf Category
Thumbnail
Add to list